KubeBlocks for
ClickHouse
ClickHouse is a column-oriented OLAP database designed for real-time analytical queries on large datasets. It delivers exceptional query performance with high data compression, making it ideal for log analytics, time-series data, and business intelligence.
Supported versions
Available on
AWS
Azure
GCP
OCI
OpenShiftDatabases
MySQL
PostgreSQL
Oracle
SQL Server
Redis
ClickHouseVector & AI
Milvus
ElasticsearchMessage queues
KafkaOthers
etcdExtend database engines like plug-ins
KubeBlocks provides unified database operations through its addon-based architecture. With KubeBlocks Enterprise, access over 15 seamless integrations to scale your database services.
One control plane, consistent operations across all engines — powered by the addon mechanism.
Run ClickHouse with real analytical scaling, tuning, and recovery workflows
Operate ClickHouse from cluster creation through resource growth, parameter tuning, schema setup, observability, and backup recovery, while keeping tested console limits such as missing stop, start, query workbench, and sharding controls explicit.
Lifecycle
Provision ClickHouse clusters and follow restart activity in context
Launch a tested standalone ClickHouse deployment, keep topology and version visible on the overview, and monitor Restart Cluster progress without leaving the workload page.
- Create ClickHouse with the tested Standalone topology, curated sizing, and persistent storage defaults.
- Run Restart Cluster from the overview and watch the service move through Updating in place.
- The tested console did not surface separate Stop Cluster or Start Cluster actions for this deployment.

The overview keeps ClickHouse version, topology, storage, and lifecycle controls visible right after provisioning.

Restart progress stays attached to the cluster overview so teams can follow analytical service recovery in context.
Scale
Grow compute and storage for heavier analytical workloads
The tested console exposed Vertical Scaling and Volume Expansion directly from the running cluster, making day-2 capacity growth visible as guided tasks.
- Use Vertical Scaling to move the tested ClickHouse cluster from `1C2G` to `2C8G` for larger analytical workloads.
- Expand storage online from `20Gi` to `25Gi` without rebuilding the cluster footprint.
- A separate sharding or horizontal scaling workflow was not stably exposed for the tested standalone deployment.

Vertical Scaling turns compute growth into a guided task instead of a manual infrastructure change.

Volume Expansion keeps storage growth inside the same ClickHouse operations surface.
Parameter
Tune runtime settings from the dedicated Parameters workspace
Review and edit ClickHouse configuration from the Parameters page so tuning stays separate from lifecycle and scaling workflows.
- Open `00_default_overrides.xml` from the cluster workspace instead of hunting for raw manifests.
- Use template export and import controls to standardize ClickHouse configuration changes.
- Keep parameter review, editing, and saving focused in a dedicated operational flow.

The Parameters workspace gives teams a clean place to prepare and apply ClickHouse tuning changes.
Accessibility
Make current network-access limits explicit from Access Rules
The Access Rules page keeps current exposure policy easy to review and truthfully shows when SSL and IP whitelist controls are not available for this engine in the tested environment.
- Open SSL and IP Whitelist tabs from the same ClickHouse workspace used for lifecycle and scaling.
- Use the page as a source of truth for what connection-governance controls are available today.
- The tested console explicitly reports that this feature is unsupported for the current ClickHouse engine.

Access Rules keeps ClickHouse exposure policy easy to find while making unsupported controls explicit.
Data Management
Prepare databases and credentials for downstream analytics teams
Use the built-in Databases and Credentials pages to prepare ClickHouse for application teams. The tested console surfaced database and account creation, but no query workbench route.
- Create databases such as `kb_test` directly from the Databases page.
- Create credentials from the Credentials page and hand one-time secrets to application teams securely.
- No SQL or Query Workbench entry surfaced in the tested ClickHouse console flow.

Database creation gives teams a direct way to prepare ClickHouse namespaces for new analytical workloads.

Credential workflows stay close to the database itself so teams can move from provisioning to access handoff quickly.
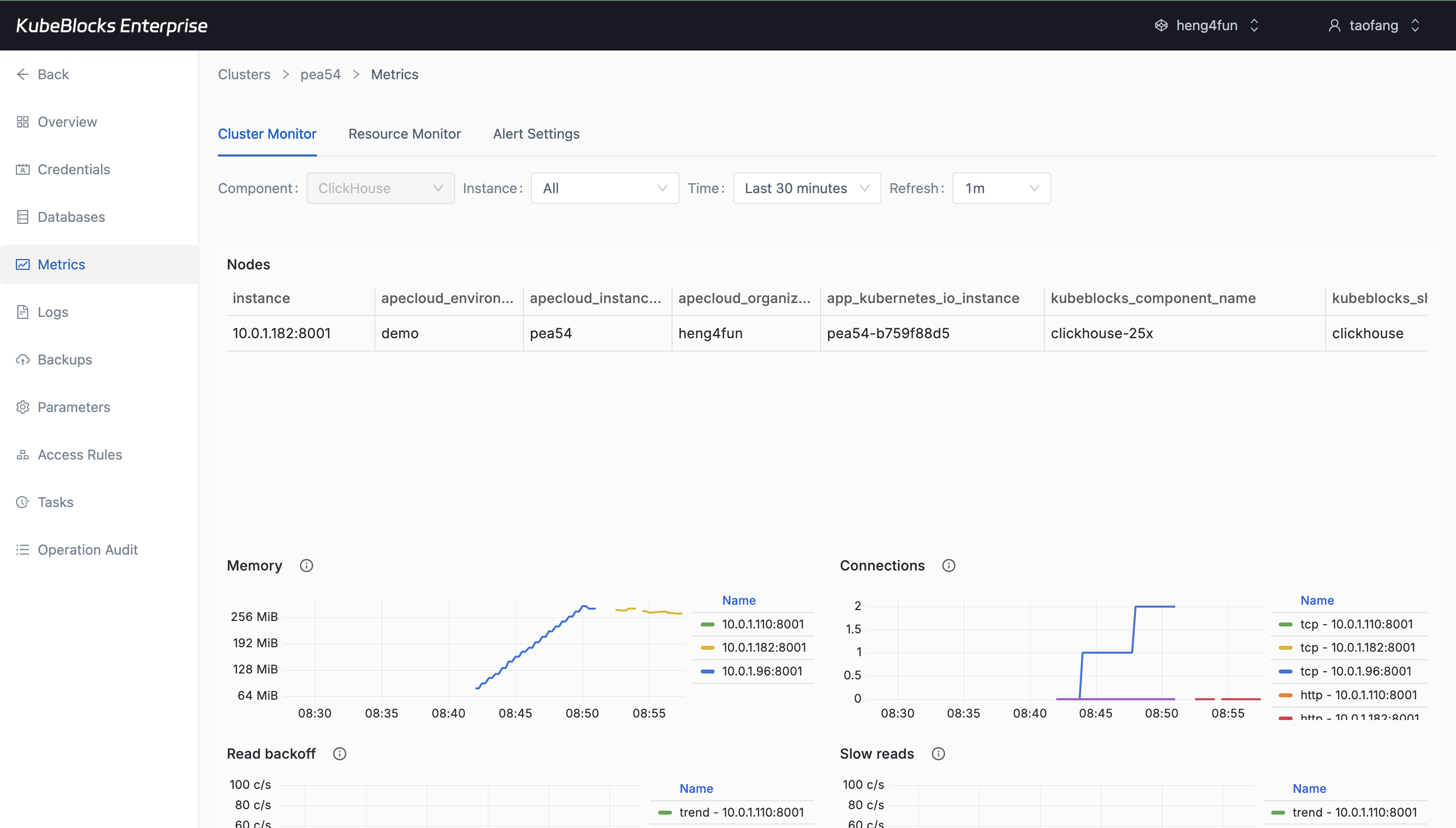
Observability
Track ClickHouse health with live metrics and runtime logs
Watch ClickHouse behavior from Cluster Monitor and pivot into Runtime Log when teams need to validate startup, storage, and query-serving behavior.
- Monitor ClickHouse charts after hydration from the Cluster Monitor page.
- Inspect real startup and service log lines from Runtime Log without leaving the cluster workspace.
- Keep runtime visibility separate from task history and backup workflows.

Cluster Monitor gives teams a live view into ClickHouse health and resource behavior after the panels load.

Runtime Log captures real ClickHouse startup and service activity for faster troubleshooting and validation.
Audit
Review operational history from real task records
Task history keeps lifecycle and scaling changes traceable so teams can confirm what happened before handing the cluster back to users.
- Review Restart, Vertical Scaling, and Volume Expansion from a single operational timeline.
- Use task status as evidence that a day-2 change completed successfully.
- Keep change tracking separate from monitoring and data-protection workflows.

Task history gives teams a simple audit trail for ClickHouse lifecycle and capacity changes.
Backup
Protect analytical data with backup and restore workflows
Create full backups from the Backups page and open a recovery flow from a real backup set whenever teams need validation or recovery options.
- Review completed full backups with repository, size, and duration visible in context.
- Open Restore directly from an existing backup record instead of piecing together recovery inputs manually.
- Keep data protection separate from routine lifecycle, scaling, and parameter changes.

Backup history helps teams confirm real ClickHouse protection points before risky changes or recovery drills.

The restore wizard turns an existing ClickHouse backup into a guided recovery path for validation and recovery planning.
Ready to build your own DBaaS on Kubernetes?
Talk to our team and see how KubeBlocks Enterprise can help you consolidate databases, strengthen security, and reduce operational costs.

